- Optii Learning Center
- Optii Service & Chat
- Getting Started
Optii Service & Chat — General Overview of Key Features
Welcome to this overview of Optii Service & Chat, a powerful module within the Optii platform. Whether you're already familiar with Optii or just starting, we're excited to show you how this solution can optimize your hotel operations. Optii Service & Chat isn't just about managing jobs; it's designed to empower your team with unprecedented efficiency and effectiveness, ensuring seamless operations and delighted guests.
What is Optii Service & Chat?
The primary purpose of Optii Service & Chat is to minimize operational costs, maximize productivity, and significantly enhance guest satisfaction for hotels and other hospitality businesses. It achieves this by transforming traditional back-of-house management into a data-driven, streamlined process.
We're excited to show you how to get started with your new account. In this tutorial, we'll guide you through all the fantastic functionalities available in Optii.
Who is this lesson for?
- Hotel Managers
- Head of Departments
- Optii Champions
Lesson Details:
Format: Video Tutorial
Duration: 17 minutes
Format: Written Lesson
Estimated Reading time: 20 to 25 minutes
What you will learn?
- Understanding Optii Service & Chat's Core Purpose: Learn how it helps hotels reduce costs, boost productivity, and improve guest experiences.
- Navigating Your New Account: We'll walk you through the interface and show you where to find key features.
- Exploring Fantastic Functionalities: Get a comprehensive overview of the amazing tools and capabilities available within Optii Service & Chat to empower your team.
We're excited to help you unlock the full potential of Optii Service & Chat and optimize your hotel's success!
🎥 Click below to watch the tutorial video!
Getting Started: Logging In
First things first, logging in is simple. Just enter the username and password provided by your direct manager or the one you received when you activated your Optii account.

Once you're in, you'll land on your Home Page—your central operational hub. From here, depending on your permission level, you'll see various tabs like Home, Schedule, Service, Chat, Projects, and Settings.

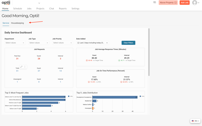
Your Home Tab: Your Operational Snapshot
Let's begin with the Home Tab. Think of this as your daily operational snapshot. Here, you'll instantly see your daily schedule and the Daily Service & Housekeeping Dashboard—a real-time view of everything happening across your property.

Here's how you'll use your Home Tab:
- Get a real-time overview: The Daily Service & Housekeeping Dashboard provides live data on property-wide activities.
- Filter information: Easily narrow down dashboard data to see exactly what you need, such as past due jobs or the job priority.
- Track service jobs: See all guest requests and internal requests in one place, including any that are Past Due or Unassigned.
- Monitor your performance: Keep an eye on your Average Response Times and Job On-Time Performance to assess task completion speed.
- Identify trends: The Top 5 Most Frequent Jobs highlights common requests, while the Top 5 Jobs Distribution shows how work is spread among your team.
- Access housekeeping insights: If you're in housekeeping, you'll see details on Rush Rooms, Unassigned Housekeeping Jobs (like departures and stayovers), and Arrivals. You can also track completed rooms and room statuses (e.g., Occupied Clean, Dirty, Inspected).
- Export reports: You can export any records from these views to CSV, Excel, or PDF for your reference or to share. Just hover over the top right of the record, click the three dots, and select "export."

- The Home Tab provides a comprehensive snapshot of all your service and housekeeping tasks for the day, enabling you to make informed decisions and enhance the guest experience.
Scheduling Your Team Members
Next, you'll see the Schedule tab. This is where your managers can schedule your entire management and frontline team within Optii. While this module is optional, it's designed to ensure jobs are automatically assigned to the right team members, improving communication and efficiency.

Here's how your managers will use the Schedule:
- Add your Team Members to your Schedule: This helps Optii automatically auto-assign service jobs to the right colleague who are working during those rostered hours.
- Print schedules: Managers can easily print out the schedule for team members who prefer a physical copy.
- Copy schedules: To save time, managers can copy existing schedules so they don't have to create them from scratch each time.
- Send notifications: When your schedule is published, Optii can automatically send text notifications to everyone. It will also send an update if there are any changes to the schedule.
Managing Jobs: The Heart of Jobs Management
Then we have Jobs, which is the service module in Optii. In this view, you'll see the progress and status of all your guest or internal jobs.
Here, all your jobs are neatly organized into clear columns: 'Not Started,' 'In Progress,' 'Done,' and 'On Hold.' This visual board makes it super easy to see where everything stands.
Depending on your permission level, you'll see job statuses across multiple departments or just your own.

Here's how you'll use the Jobs Module:
- See job progress: Quickly view the status of all your guest requests and internal tasks. You can also view jobs scheduled for a future date and any project jobs.
- Take and update jobs: You can easily 'Take' or 'Start' a job, move it to 'In Progress' as you work, and mark it as 'Complete' when finished.
- Pause jobs with notes: If something is holding up a job, just 'Pause' it and add a quick note for your team.
- Find what you need fast: Use filters by department, role, or location to quickly find specific jobs.
- Drill into details: Easily click into any job to see its full details.
- Access to the Job module: can be accessed from your desktop or mobile device.
- Prioritize urgent jobs: Optii's smart automation ensures urgent jobs automatically move to the top of your list.
Seamless Communication with Optii Chat
Next, we have the Chat function, which allows your team to communicate with each other, whether within your department or across different teams using dynamic groups.

Here's how you'll use Optii Chat:
- Instant conversations: Have instant conversations with colleagues in dedicated team channels or through direct messages.
- See who's online: Easily see which team members are available to chat.
- Create group chats: Need to talk to multiple team members? You can easily create new group chats to keep everyone on the same page.
- Tag team members: You can tag specific team members in chats to notify them directly when you need their attention.
- Upload pictures: Share photos within chats to provide more context.
- Request jobs via AI: Use our AI tool to request jobs directly within the chat—Optii's AI Chat Assist can detect if your conversation is meant to create or add to a job.
- Secure communication: Use a secure platform for hotel communication and data, rather than consumer messaging apps.
- Real-time translation: Our powerful chat system offers real-time translation, allowing you to communicate effectively in the language you're most comfortable with. This helps avoid misunderstandings and improves efficiency.
Powerful Reporting and Customization
Next, we have our reporting suite. Here, you'll find a series of reports that will allow you to make informed decisions regarding your guest requests, team member performance, assets, or preventative maintenance progress, as well as a full suite of reports dedicated to the housekeeping department.

Here's how you'll use Reports:
- Make informed decisions: Access rich, detailed data to help you understand your operations better.
- Filter data: The Job Activity Report or the Cleaning History Report, for example, can be filtered in many ways for in-depth analysis.
- Export data: Download reports for use in Excel or integrate them directly with other Business Intelligence tools.
- Receive automated reports: You can schedule reports to be delivered automatically.
Settings & Customization
Finally, we have Settings, where you can adjust your Optii system to optimize your hotel operations according to your guidelines and brand standards.

Here's how your managers will use Settings:
- Add new departments: Set up different departments within the system.
- Add new roles & permissions: Define user roles and what each role can access.
- Add new locations: Configure different areas or buildings within your property.
- Add new employment types: Define various employment types for your staff.
- Add new assets: Log and manage different assets within the hotel.
- Add new target response times: Set goals for how quickly different types of jobs should be completed.
- Categorize jobs with Tags: Use Tags to categorize your jobs (e.g., "Guest Unhappy") so you can understand your data in more detail. This helps you analyze why issues occurred and make more informed decisions.
- Set up notifications and escalations: You can tell Optii to notify specific departments and roles when jobs are added. You can also tell Optii to escalate jobs via push or email notifications if they're not started, for example, five minutes before their due time. This ensures your team is intelligently notified when jobs need attention, based on your hotel's best practices.
- Create Checklists: Use Checklists across multiple departments to ensure brand standards are met. For example, you can create a checklist for departure inspections or for houseman routines to standardize all your processes.
✉️ Contact your hotel super admin or direct supervisor if you don't have access to these settings and require further adjustments or optimizations.
Are you a Head of a Department or Optii Champion? Click here to continue to the next lessons👇
Lessons & Resources:
- Lesson #1 Creating your Profile With Optii
- Lesson #2 How to access Optii from your desktop
- Lesson #3 How to access Optii from your device
- Lesson #4 Navigating the Optii Console
- Lesson #5 Navigating the Optii Home module
- Lesson #6 Navigating the Optii Jobs module
- Lessons #7 How to Add a Job
- Lesson #8 Navigating the Optii Chat module
- Lesson #9 Navigating the Optii Reports module
- NEW Lesson Navigating the Optii Service Jobs for Front Line Team Members
Optional Lessons & Resources:
💡Tip: Feel free to share this valuable resource with your colleagues to explore Optii.